Termora是什么
Termora是一款跨平台终端模拟器和 SSH 客户端,支持 Windows、macOS、Linux。Termora使用 Kotlin/JVM开发,支持(正在实现中) XTerm 控制序列协议。未来目标是借助 Kotlin Multiplatform 实现 全平台支持,包括 Android、iOS、iPadOS 等。软件功能强大、免费开源、界面美观,支持配置远程同步、SFTP、数据加密等功能。
Termora功能特性
主要功能特性如下:
- ? 跨平台运行
- ? 内建密钥管理器
- ?️ 支持 X11 转发
- ?? SSH-Agent 集成
- ? 系统信息展示
- ? 图形化 SFTP 文件管理
- ? Nvidia 显卡使用率查看
- ⚡ 快捷指令支持
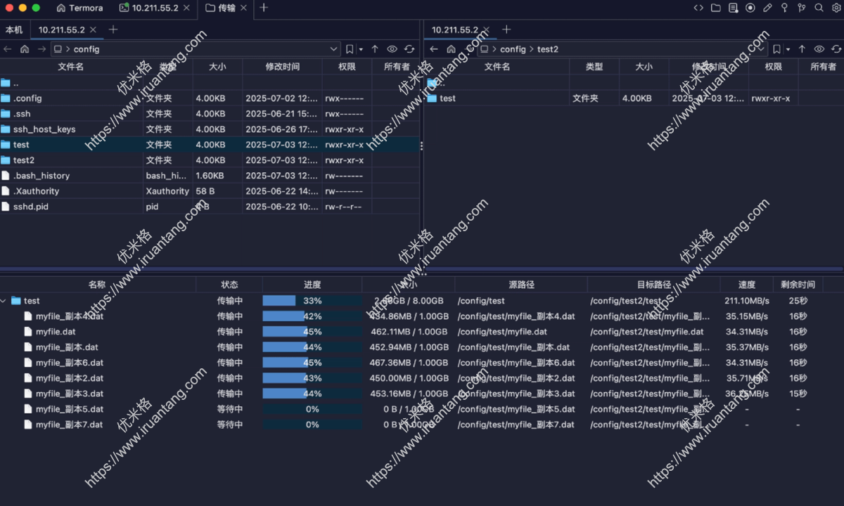
- 支持 A ↔ B 服务器间直接传输
- 文件夹递归复制支持
- 最多可同时运行 6 个传输任务
- 保存后自动上传修改内容(文件编辑功能)
- 文件 / 文件夹 重命名(文件编辑功能)
- 快速删除大文件夹:
rm -rf支持(文件编辑功能) - 可视化更改权限(文件编辑功能)
- 支持新建文件 / 文件夹(文件编辑功能)
Termora功能预览
- ssh远程管理

免费SSH客户端工具 开源、美观、好用 – Termora ssh远程管理
- 远程文件传输

免费SSH客户端工具 开源、美观、好用 – Termora 远程文件传输
Termora最新版下载
- 夸克网盘:链接
- 百度网盘:链接
- 官方网站:https://www.termora.app/
- Github项目地址:https://github.com/TermoraDev/termora

i软糖


最新评论
宝藏网站,差点找不回来了,之前我收藏的发布页打不开了。。。
谢谢您可以
视频资源很全好用,安装后提示更新,安装包站长可以更新一下。
哪个国家成功率高一点?换了十几个了